Analisi Chiamate Webex: Monitora e Migliora la Qualità delle Tue Comunicazioni

Webex is crucial for modern communication, but maintaining consistent quality is vital. This article explores effective methods for analyzing your Webex call recordings. Learn how to pinpoint issues like audio glitches, connectivity problems, and engagement levels. By analyzing these factors, you can improve future meetings, boosting productivity and participant satisfaction. Discover practical tips and tools for optimizing your Webex experience today.

Istruzioni Passo dopo Passo

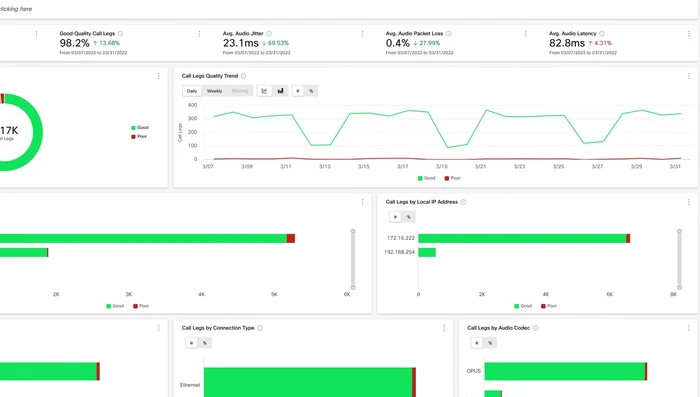
  1. Panoramica Rapida della Qualità

    • Visualizza gli indicatori chiave delle prestazioni (KPI) per una rapida panoramica della qualità delle chiamate.
  2. Monitoraggio in Tempo Reale e Identificazione Problemi

    • Analizza grafici e diagrammi in tempo reale per monitorare la qualità delle chiamate e identificare eventuali problemi.
    • Individuare la posizione geografica e il tipo di chiamate che hanno riscontrato problemi.
    Individuare la posizione geografica e il tipo di chiamate che hanno riscontrato problemi. Individuare la posizione geografica e il tipo di chiamate che hanno riscontrato problemi.
    Monitoraggio in Tempo Reale e Identificazione Problemi
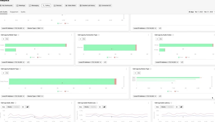
  3. Analisi Dettagliata dei Dati di Chiamata

    • Esaminare i dati dettagliati, inclusi audio, video, tipo di connessione e codec, per una diagnosi precisa.
    • Utilizzare i grafici che mostrano l'andamento rispetto al 90° percentile per jitter, perdita di pacchetti e latenza.
    Utilizzare i grafici che mostrano l'andamento rispetto al 90° percentile per jitter, perdita di pacchetti e latenza. Utilizzare i grafici che mostrano l'andamento rispetto al 90° percentile per jitter, perdita di pacchetti e latenza.
    Analisi Dettagliata dei Dati di Chiamata
  4. Analisi Granulare con Filtri

    • Applicare filtri per suddividere ulteriormente i dati e analizzare in modo più granulare le problematiche.
    • Cliccare su un grafico per ottenere risultati immediati e aggiornare la pagina dopo aver cliccato su 'Applica'.
    • Aggiungere più filtri per aumentare la granularità dell'analisi.
    • Rimuovere facilmente i filtri da qualsiasi grafico o dalla griglia dei filtri.
    Rimuovere facilmente i filtri da qualsiasi grafico o dalla griglia dei filtri. Rimuovere facilmente i filtri da qualsiasi grafico o dalla griglia dei filtri. Rimuovere facilmente i filtri da qualsiasi grafico o dalla griglia dei filtri. Rimuovere facilmente i filtri da qualsiasi grafico o dalla griglia dei filtri.
    Analisi Granulare con Filtri
[RelatedPost]

Tips

  • Monitorare costantemente la qualità delle chiamate per individuare e risolvere tempestivamente i problemi.
  • Non aspettare che gli utenti segnalino problemi; utilizza gli strumenti di analisi per una proattività.

Common Mistakes to Avoid

1. Audio di bassa qualità

Motivo: Connessione internet instabile, microfono o altoparlanti difettosi, o software Webex non aggiornato possono causare un audio scadente, rendendo difficile la comprensione.
Soluzione: Verifica la connessione internet, utilizza un microfono e altoparlanti di qualità e assicurati di avere l'ultima versione di Webex.

2. Problemi di condivisione schermo

Motivo: Condivisione di file troppo pesanti, problemi di driver grafici o software in conflitto possono impedire una corretta condivisione dello schermo.
Soluzione: Condividi solo i file necessari, aggiorna i driver grafici e chiudi programmi inutili in background.

3. Mancanza di pianificazione e test

Motivo: Iniziare una riunione Webex senza un'adeguata pianificazione e test preliminari può portare a problemi imprevisti durante la chiamata, come la mancanza di partecipanti o problemi tecnici.
Soluzione: Pianifica la riunione in anticipo, invia inviti con chiare istruzioni e effettua un test prima dell'inizio della riunione.

FAQs

Quali strumenti posso utilizzare per analizzare le mie chiamate Webex?
Esistono diversi strumenti, a seconda delle tue esigenze. Webex stesso offre funzionalità di reporting di base. Per analisi più approfondite, potresti considerare software di terze parti specializzati nella trascrizione e nell'analisi delle conversazioni, oppure piattaforme di monitoraggio della qualità delle chiamate (call quality monitoring). La scelta dipende dal livello di dettaglio che ti serve e dal tuo budget.